Real Time SD-WAN Monitoring
SD-WAN monitoring delivers a complete overview of your entire WAN and security infrastructure enabling IT managers to easily access and gain insight in to live network traffic, applications, devices and security events in real time.
GET CONNECTED
What is SD-WAN monitoring?
To locate network problems affecting the performance of your SD-WAN network, SD-WAN Monitoring constantly monitors your SD-WAN network from the end-user perspective.
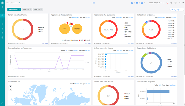
SD-WAN Monitoring Overview
The SD-WAN monitoring platform delivers a view of your entire network from a single dashboard. With features such as application monitoring, user monitoring, link switch events, SLA breaches, threat protection, security events, device monitoring and network topology, SD-WAN monitoring via Contrail Service Orchestrator provides a comprehensive view of your network in real time.
APPLICATION MONITORING
SD-WAN Application Visibility provides a complete overview of applications traversing your network by application type and user.

APPLICATION SLA PERFORMANCE
SLA Performance monitoring enables IT and Network managers a view of the SD-WAN applications and any breaches in the SLA’s set.

USER VISIBILITY
With user visibility monitoring you can quickly identify users within your network and identify user application usage.

THREAT MAP
The SD-WAN Threat Map easily identifies live security events from the intrusion prevention system, AV and AS.

APPLICATION MONITORING
SD-WAN Application Visibility provides a complete overview of applications traversing your network by application type and user.

SD-WAN LINK SWITCH EVENTS
SD-WAN link switch events identifies application steering events where application traffic has switched to alternative underlay circuits after a breach of SLA

TRAFFIC LOGS AND SECURITY EVENTS
SD-WAN traffic security events provide a comprehnsive overview of the traffic across your SD-WAN network

SD-WAN TOPOLOGY MAP
The SD-WAN topology map provides an overview of your entire network based on geographic location and link status. Whether you are running a site to site network, fully meshed or hub and spoke, the topology map help identify network events easily from a single view.

SD-WAN Benefits
With Stream’s SD-WAN service business can reduce costs, improve security, and gain greater control over their network.
APPLICATION STEERING
In today’s modern network, ensuring applications have priority and perform as expected is key to business productivity. The Stream SD-WAN platform takes your networking strategy to a higher level by combining automation with intelligence.
LEARN MORESD-WAN SECURITY
The Stream SD-WAN platform supports advanced firewall capabilities such as intrusion prevention, application visibility and control, and content security that include antivirus, antispam, and enhanced Web filtering for protected connectivity.
LEARN MOREZERO TOUCH PROVISIONING
Zero Touch Provisioning (ZTP) allows you to provision new devices in your network automatically, with minimal manual intervention, saving on costly engineers to deploy new networks.
LEARN MORECONNECTIVITY
SD-WAN delivers connectivity cost savings by reducing the need for expensive Ethernet circuits.
LEARN MORELooking for something else?
CONTACT USCONNECTIVITY
Our business connectivity solutions deliver mission critical infratructure, built-in security, service reliability and 24x7x365 support.
READ MORECLOUD
Our public cloud, private cloud, and software as a service portfolio delivers a complete turnkey solution for mission critical applications.
READ MOREUNIFIED COMMUNICATIONS
Our Unified Communications solution delivers the complete suite of collaboration tools to ensure your business can communicate effectively with customers, suppliers and employees.
READ MOREMANAGED INFRASTRUCTURE
Our managed infrastructure service delivers full management and installation of critical systems
READ MORECONNECT WITH US
Contact us
Client Testimonials
Don’t take our word for it – here’s what our clients say:
Working with Stream Networks was of great benefit to the Trust. They streamlined the installation process of our services compared to previous suppliers and we were delighted to be up and running, and enjoy significant cost savings in no time.
Tony Ashworth
Somerset NHS Trust




